柠檬酸食品添加剂硫化床干燥器变频新风除湿设备
2026-02-04
硫化床干燥器防止粉末结块,需将新风干燥到6g/kg的湿度以下,采用新风变频除湿设...
流化床应用变频新风除湿设备
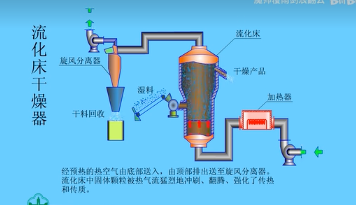
流化床干燥器是一种常用于工业干燥领域的设备,利用气固流化的原理将湿物料进行快速干燥。以下是流化床干燥器的原理和新风需求特点:
流化床干燥器原理:
湿物料进料:湿物料通过进料系统进入流化床干燥器。
气体进料:干燥器内注入热空气或其他热介质,使床层内的气固混合物处于流化状态。
湿物料干燥:湿物料在流化床中与热空气接触,湿分被热空气带走,物料逐渐干燥。
干燥后物料排出:干燥后的物料通过出料系统从流化床干燥器中排出。
新风需求特点:
干燥介质:流化床干燥器通常使用热空气或其他热介质作为干燥介质,需要提供足够的新鲜空气用于干燥过程。新风需求量与物料的湿度、干燥温度、干燥速率等因素相关。
温度控制:干燥过程需要控制热介质的温度,以确保物料在适宜的温度范围内进行干燥。新风需求的特点之一是需要提供足够的热风量,并通过控制热风的温度来调节干燥器内的温度。
湿度控制:新风需求还与干燥后的湿空气的排出有关。干燥器内的湿空气需要排出干燥器,并进行湿空气处理(例如冷凝、除湿等)后再排放或回收利用。
循环风:流化床干燥器通常会回收一部分干燥后的热空气,用于再次进入床层进行干燥,以提高热效率和节约能源。循环风与新风需求之间需要进行合理的平衡和控制。
需要根据具体的干燥工艺和要求来确定流化床干燥器的新风需求特点。不同的物料性质、湿度要求和干燥温度等因素将会对产品品质起到决定性效果

案例工程:
项目名称:广州市黄浦区某食品用流化床新风除湿设备
用风需求:1800-6000CMH风量,6-8g水出风
项目效果:
稳定送1-2度露点的风,送风含水量在4g左右;
大部分硫化行业对于用风的需求是绝对湿度在6-8g水空气,而目前市场上主要采用转轮除湿机来满足这一需求。然而,我司最新研发的变频新风除湿机可将露点温度处理到1-2(4g含水量)摄氏度,并且其能耗远低于传统的转轮除湿机。
这一技术创新具有巨大潜力。通过将露点温度处理到如此低的水平,我们的除湿机能够更有效地从进入系统的空气中去除水分,满足硫化行业对高湿度环境的严苛要求。与此同时,低能耗也是我们产品的重要优势,不仅能降低运行成本,还提高了能源效率。
为确保产品可靠性,我们已进行了充分的实验和测试。与市场上的转轮除湿机进行了全面性能比较,结果证明我们的产品在能耗和性能方面确实更出色。这一创新将吸引更多用户和客户的关注。
综上所述,我们的变频新风除湿机在硫化行业中具有广阔的应用前景。其卓越的性能和低能耗将为我们的公司带来商机和竞争优势。



